Stay up to date — Get release updates in your inbox.

2026

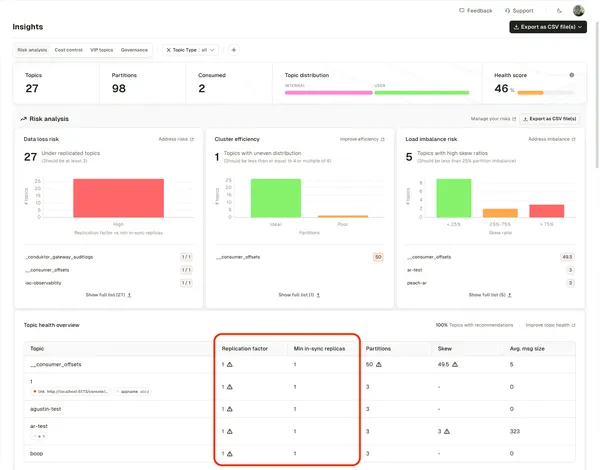
RBAC for Insights, Schema Registry Proxy (Preview), and cryptographic signing

RBAC for Insights, Schema Registry Proxy (Preview), and cryptographic signing

Insights now respects RBAC permissions and adds dedicated pages for deeper analysis. Schema Registry Proxy secures and governs schema access. A new Gateway interceptor verifies data integrity with cryptographic signing.

March 2026View release →
Community Edition and Kafka Connect governance

Community Edition and Kafka Connect governance

Community Edition changes. Kafka Connect now enforces RBAC and supports resource policies in the UI.

February 2026View release →
Data quality insights, cluster-wide policies, and tokenization

Data quality insights, cluster-wide policies, and tokenization

See data quality health at a glance. Enforce resource policies across entire clusters. Gateway tokenization enables analytics on protected data.

January 2026View release →

2025

Track storage costs and query Kafka with AI

Track storage costs and query Kafka with AI

Chargeback now tracks storage and partitions. MCP server lets AI assistants query your clusters.

December 2025View release →
Federated OAuth login and Confluent Cloud topic sizes

Federated OAuth login and Confluent Cloud topic sizes

Console validates external OAuth tokens. Confluent Cloud topic storage sizes now visible throughout the product.

November 2025View release →
Kafka Insights, data quality observability, and Partner Zone chargeback

Kafka Insights, data quality observability, and Partner Zone chargeback

Insights provides operational recommendations. Data quality observability shows rule violations across all topics. Chargeback tracks Partner Zone usage and revenue.

October 2025View release →
Confluent Cloud RBAC, policy migration, and rule diagnostics

Confluent Cloud RBAC, policy migration, and rule diagnostics

Self-service RBAC role bindings for Confluent Cloud. Migrate legacy topic policies to CEL. Rule validation shows exactly where and why failures occur.

September 2025View release →
Application group lifecycle, JSON schema validation, and multi-cluster Partner Zones

Application group lifecycle, JSON schema validation, and multi-cluster Partner Zones

Full lifecycle management for application groups. Trust validates JSON messages against schemas. Partner Zones work across multiple clusters behind one Gateway.

August 2025View release →
Email alerts, consumer group labels, and header transformations

Email alerts, consumer group labels, and header transformations

Route alerts via email for restricted environments. Label consumer groups for ownership tracking. Transform headers when sharing data with partners.

July 2025View release →
Application view, self-service policies, and topic-level lag alerts

Application view, self-service policies, and topic-level lag alerts

Find applications and their data flows. Enforce naming conventions and group-only permissions. Alert on lag for specific topics.

June 2025View release →
Introducing Conduktor Trust: in-stream data quality enforcement

Introducing Conduktor Trust: in-stream data quality enforcement

Trust enforces data quality at the source, in-stream, before bad data spreads. Define rules, apply policies, block or log violations.

May 2025View release →
Label-based Chargeback, Confluent/Aiven service accounts, and IAM auth

Label-based Chargeback, Confluent/Aiven service accounts, and IAM auth

Attribute Kafka costs by team or project using labels. Manage Confluent Cloud and Aiven service accounts via API. Gateway supports Delegated OAuth and MSK IAM.

April 2025View release →
Partner Zones, Terraform provider, and crypto shredding

Partner Zones, Terraform provider, and crypto shredding

Share Kafka data with partners without duplication. Deploy and manage Conduktor with Terraform. Delete encrypted data by deleting keys.

March 2025View release →
Chargeback, granular alerts, and Partner Zones

Chargeback, granular alerts, and Partner Zones

Assign Kafka costs to teams based on usage. Configure alerts by user, team, or application. Share Kafka data with partners without duplication.

January 2025View release →

2024

SQL on Kafka, cluster health dashboard, and shareable filters

SQL on Kafka, cluster health dashboard, and shareable filters

Query Kafka data with SQL. View cluster health at a glance. Share consume page filters with teammates.

December 2024View release →
CLI for connectors, self-service Connect, and Console HA

CLI for connectors, self-service Connect, and Console HA

Manage connectors via CLI. Application teams own their connectors through self-service. Deploy multiple Console instances for high availability.

August 2024View release →
Cluster connections via CLI, shareable message URLs, and topic catalog details

Cluster connections via CLI, shareable message URLs, and topic catalog details

Manage cluster connections as code. Link directly to individual Kafka messages. Document topics in the catalog.

July 2024View release →
Application groups, schema subjects in self-service, and group provisioning

Application groups, schema subjects in self-service, and group provisioning

Define team access with application groups. Manage schema subjects through self-service. Automate user and group provisioning via CLI.

July 2024View release →
Topic management via IaC, topic policies, and topic catalog

Topic management via IaC, topic policies, and topic catalog

Manage topics as code. Enforce naming conventions and configuration limits with policies. Discover topics through the catalog.

June 2024View release →