Conduktor Console
Visibility. Ownership. Autonomy.
The modern Kafka UI and API that your teams deserve. Platform teams enforce standards and give developers the autonomy to ship fast.

Kafka Scales. Operations Don't.
Kafka has become critical infrastructure, but managing it at scale is broken. Developers and platform engineers often face their own set of distinct problems in the organization. Console is the Kafka governance platform that solves both under one control plane.
For Developers Visibility and discovery into their apps, topics, schemas, and resources. Instantly.
For Platform Teams Governance that scales. An ownership model that enforces standards across your organization.
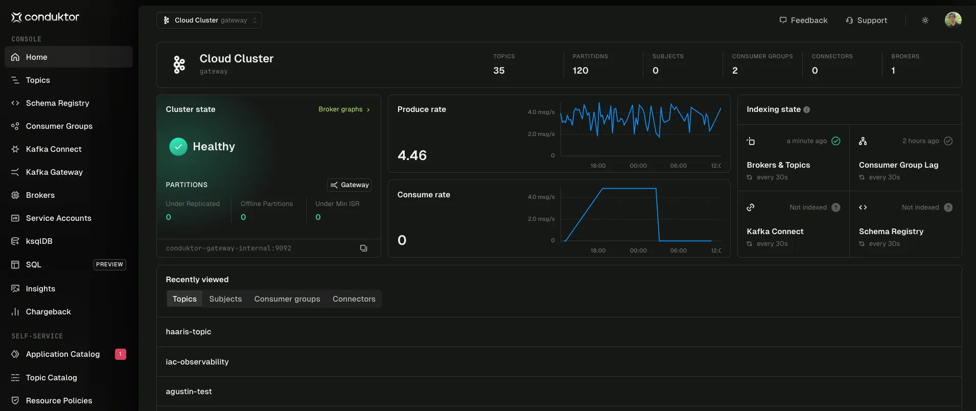
Simplify Kafka operations
Let developers operate Kafka effectively. One interface for clusters, topics, schemas, and connectors across Confluent, AWS MSK, Redpanda, or self-managed. No CLI required.
- Unified management for topics, schemas, and connectors in one UI
- Multi-cluster support without context switching
- Native integrations with Confluent Schema Registry and Kafka Connect
- Manage consumer groups including offsets, assignments, and membership

Accelerate troubleshooting
Give developers instant visibility into Kafka data without custom tooling or code, reducing time-to-resolution.
- Debug in production by browsing, filtering, and tailing messages in real-time
- Test without deploying by producing messages directly to topics
- Replay and recover by reprocessing messages without code changes
- Auto-decode formats including Avro, Protobuf, and JSON Schema

Prevent issues before production
Let developers see what's really going on with continuous monitoring, proactive alerting, and historical trend analysis that integrates with your existing stack.
- Real-time monitoring for clusters, topics, and consumer lag
- Proactive alerts to Slack, Teams, PagerDuty, and webhooks
- Prometheus integration for unified observability



Secure without slowing down
Let platform teams meet compliance requirements with governed access, data masking, and complete audit trails. Without blocking developer productivity.
- SSO integration with OIDC and LDAP
- Granular RBAC at user, group, and resource levels
- Field-level masking for PII and PHI data
- Complete audit trails for compliance tracking
- Deploy anywhere on-premises, air-gapped, or cloud. Your data stays where you decide
Learn more about security → · Kafka security guide → · Kafka RBAC →



Drive data-driven decisions
Let platform teams create accountability by making governance gaps, cost attribution, and data quality visible across your entire Kafka estate.
- Health optimization with partition, retention, and config recommendations
- Risk scoring for data loss and under-replication
- Governance visibility into standards compliance
- Cost attribution by team and cluster for chargeback
- Data quality monitoring with CEL-based validation rules


Automate guardrails
at scale
Give developers autonomy over their Kafka resources while platform teams maintain control through automated policy enforcement.
- Self-service provisioning with automatic guardrails lets developers create topics, schemas, and connectors within safe, policy-validated boundaries.
- Application catalog defines ownership patterns so every resource maps to an accountable team.
- Topic catalog enables discovery across clusters while protecting sensitive resources.
- Approval workflows let owners approve or reject access requests without ticket queues.



Infrastructure-as-code, self-healing connectors, and integrations that surface issues through the tools your team already uses.
Full programmatic access to Console capabilities.
Manage Kafka resources as code with GitOps and CI/CD pipelines.
Automatic restarts keep pipelines running.
Operate Kafka with AI agents via natural language.
curl \
--request GET \
--url http://localhost:8080/public/iam/v2/group/project-a \
--header "Authorization: Bearer $ADMIN_API_KEY" | jq .
# Response:
{
"apiVersion": "v2",
"kind": "Group",
"metadata": {
"name": "project-a"
},
"spec": {
"displayName": "Project A",
"permissions": [...]
}
}terraform {
required_providers {
conduktor = {
source = "conduktor/conduktor"
version = "~> 1.0"
}
}
}
provider "conduktor" {
console_url = "http://localhost:8080"
api_token = var.conduktor_api_token
}
resource "conduktor_group" "project_a" {
name = "project-a"
display_name = "Project A"
permissions {
resource_type = "TOPIC"
name = "project-a-*"
pattern_type = "PREFIXED"
permissions = ["topicConsume", "topicProduce"]
}
}
{
"mcpServers": {
"conduktor-console": {
"command": "npx",
"args": [
"mcp-remote",
"https://<console-url>/api/mcp",
"--header",
"Authorization: Bearer ${CONDUKTOR_API_TOKEN}"
],
"env": {
"CONDUKTOR_API_TOKEN": "your-api-token"
}
}
}
}Measurable Impact
Real results from platform teams using Conduktor.
Teams provision resources themselves instead of waiting in ticket queues.
Schema validation catches breaking changes before they reach production.
Audit preparation with automated evidence generation and access logs.
Self-service and automation let platform teams scale without hiring.
Read more customer stories
Ready to Try Console?
Self-hosted license. From $125/seat/month, delivered by email within 1 business day.
Buy Team Edition Book a Demo →
Solo developer or smaller team? Explore Community Edition →