April 2025
Label-based Chargeback, Confluent/Aiven service accounts, and IAM auth
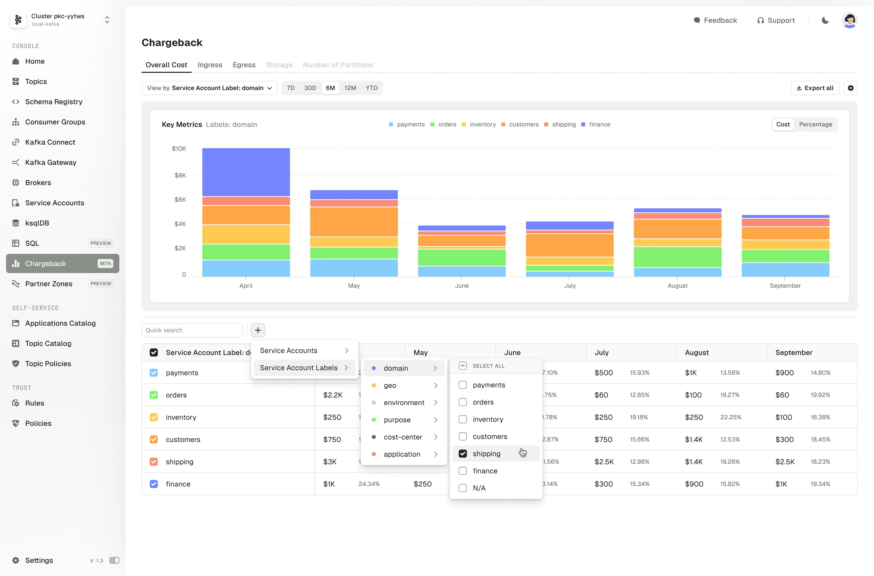
Attribute Kafka costs by team or project using labels. Manage Confluent Cloud and Aiven service accounts via API. Gateway supports Delegated OAuth and MSK IAM.
Attribute costs by team or project with labels
Chargeback (now GA in Scale Plus) supports user-defined labels. Group usage by team, environment, or project instead of raw service accounts.
Add metadata labels to service accounts and get cost breakdowns that align with your org structure.

Manage Confluent Cloud and Aiven service accounts via API
View, manage, and label Confluent Cloud and Aiven service accounts through the API with full metadata support. Group accounts by function, team, or project.
Alias shared topics in Partner Zones
Add aliases to shared topics in Partner Zones to hide internal naming conventions. Control what external teams see without replicating or renaming topics internally.
Authenticate with existing IAM and OAuth flows
Gateway supports Delegated OAuth and MSK IAM. Point apps to Gateway and keep existing auth flows in place.

For a full list of changes, read the complete release notes.
Enjoying the new features? Share your experience on G2