December 2025
Track storage costs and query Kafka with AI
Chargeback now tracks storage and partitions. MCP server lets AI assistants query your clusters.
Track storage and partition costs with Chargeback
Chargeback now tracks storage (byte-hours) and partitions (partition-hours)—the two dominant cost drivers in modern Kafka deployments. You can attribute costs per topic, view daily or monthly aggregates, apply cluster-specific rates, and filter by total, storage-only, or partition-only spend.
Works directly with Console's metadata indexer—no Gateway required. Use Chargeback without Gateway →
Query Kafka clusters through AI assistants
Preview: This feature is subject to change as we continue development.
Console now provides MCP (Model Context Protocol) tools for exploring and analyzing your Kafka clusters with AI assistants like Claude. Tools cover clusters, topics, schemas, consumer groups, and Insights data. Configure Console MCP →
Monitor Console usage and license utilization
Track active users, self-service applications, access requests, partner zones, and shared topics across three time periods: last 30 days, current month, and last 12 months. Includes monthly trends graph and CSV export for offline analysis.
Historical data builds up over time as Console collects usage metrics. Learn about usage data →

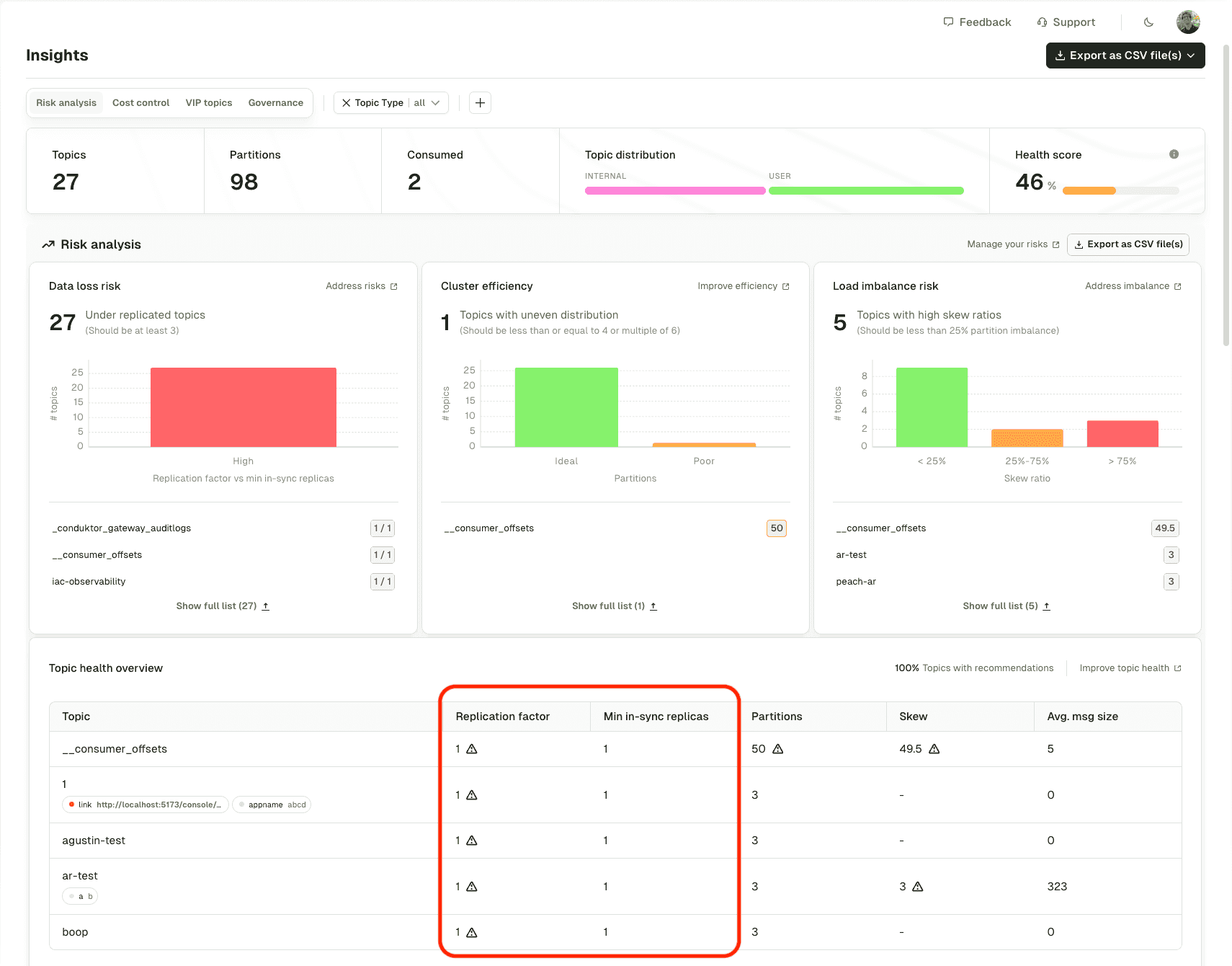
Detect data loss risk from ISR configuration
Insights now factors in both replication factor and min.insync.replicas when assessing data loss risk, not just replication factor alone.

Encrypt Kafka messages with Fortanix KMS
Gateway supports field-level and full payload encryption using Fortanix Data Security Manager (DSM) for key management. This integration enables secure encryption of Kafka messages with keys managed by Fortanix. Configure Fortanix KMS →
Deploy Console with a custom context path
Console now supports context path configuration for deployments like https://company.com/conduktor. Useful for restricted Kubernetes environments with ingress controllers. Deploy with a context path →
Quality of life improvements
- Indexing performance: Refactored topic and consumer group indexing to reduce load on Kafka clusters and improve CPU/memory usage
- Insights collection: 2-3x faster data collection through various optimizations
- Insights refresh: Default frequency changed from 5 to 15 minutes, freeing up system resources
- ksqlDB auth: Server configuration now accepts authorization HTTP header for SSL + basic auth
- Self-service RBAC: Operations now happen in a single transaction, preventing incomplete object creation in CI/CD
- CLI dry-run: Now correctly reports
NotChangedwhen there are no actual changes
For a full list of changes, read the complete release notes.
Enjoying the new features? Share your experience on G2